Форум трубопроводной арматуры
https://armtorg.ru/forum/

Ремонт пароводяных задвижек
https://armtorg.ru/forum/viewtopic.php?f=22&t=1660
Страница 1 из 1

Автор:  Хабррр [ 17 июл 2009, 07:48 ]
Заголовок сообщения:  Ремонт пароводяных задвижек

Есть проблема!!!!
При разборке задвижек очень трудно осадить крышку уплотнительного узла по причине образования окалины на внутренней поверхности.
в связи с чем невозможно вытащить стопорные кольца.
задвижки марок 885-225-э; 1012-225-Э; 1013-200-Э; 1120-100-э-01; 1123-100-э
у кого есть опыт разборки (кроме кувалды и газовой горелки) пожалуйста, напишите!
очень хочется иметь универсальное устройство для разборки задвижек. :roll:

Автор:  Бывалый [ 17 июл 2009, 09:48 ]
Заголовок сообщения:  Re: Ремонт пароводяных задвижек

Хабррр можешь показать на чертеже или фото где именно возникает затруднение при разборке? Нужно наглядно посмотреть.

Автор:  Mehanik [ 18 июл 2009, 08:52 ]
Заголовок сообщения:  Re: Ремонт пароводяных задвижек

Привози все, сколько есть. Решим проблему! Мы этим занимаемся.
На пальцах трудно все объяснить, а на месте отдефектуем и поправим.
8464375872. Звони. Спроси Алексея.

Автор:  Гость [ 20 июл 2009, 01:07 ]
Заголовок сообщения:  Re: Ремонт пароводяных задвижек

Бывалый

Вложения:
Ремонт пароводяных задвижек / где окалина.jpg
75.89 КБ, Просмотров: 37627

Автор:  Бывалый [ 20 июл 2009, 09:08 ]
Заголовок сообщения:  Re: Ремонт пароводяных задвижек

Да, задачка интересная.... а из чего состоит эта окалина? Есть предложение обрабатывать прикипевшую поверхность концентратом каустика, ядерная вещь разъедает любую ржавчину и накипь без труда. После смывается водой, но очень токсичен поэтому с ним нужно осторожно работать. Другой вариант делать приспособу на которой закрепляется нижняя часть задвижки путем затягивания ее болтами. Если есть интерес накидаю чертеж такой. А уже после когда задвижка стоит уверенно пробовать заливать ортофосфорной кислотой(антиржавчина в любом автомагазине продается) и греть. ВНИМАНИЕ!!! Все работы проводить строго в респираторах и в защитных перчатках. Пока другово способа не вижу, проблемма действительно в том что накипь образуется в труднодоступном месте, в которое может проникнуть только текучий помошник. Приспособа тут наверное не поможет. Сколько было случаев с погнутыми штревелями и раздавленными днищами задвижек сделанными нерасторопными слесарюгами не знающими что есть отличные средства упрощающие их труд.

Автор:  Хабррр [ 21 июл 2009, 01:04 ]
Заголовок сообщения:  Re: Ремонт пароводяных задвижек

Окалина состоит из плотного слоя углерода. На счет обработки окалины кислотами, это не всегда помогает. И при ремонте задвижки по месту ее работы он не годится т.к:
1. Ось задвижки может находиться в горизонте.
2. Окалину лучше всего травить кислотой изнутри, а сколько кислоты стоит залить в трубопровод, когда она стот в магистрали? :)
А наши соседи за границей как выходят из данной ситуации??????

Автор:  Mehanik [ 21 июл 2009, 08:58 ]
Заголовок сообщения:  Re: Ремонт пароводяных задвижек

Наши зарубежные партнеры таким видом ремонта не занимаются.
Для них это неремонтопригодная ситуация. Если идти по их пути,
надо вырезать и ставить новую.
А на нашем ветхом энергетическом оборудовании эксперименты с химией непредсказуемы.
Можно получить трудно прогнозируемую аварию. ( если работать не с отдельно взятой деталью).Такой опыт есть!

Автор:  Бывалый [ 21 июл 2009, 10:25 ]
Заголовок сообщения:  Re: Ремонт пароводяных задвижек

Механик прав, у зарубежных партнеров бракуется то, что у нас еще может прослужить. Импортная арматура в новых образцах не ремонтопригодна как было раньше. Логика западных арматурщиков - лучше заменить на новое, чем чинить старое. Посмотрите на новые образцы импорта. Там будет сложнее ревизию проводить чем у нашей задвижки. По кислоте ситуация проще, задвижку можно всегда повернуть в удобное положение и залить кислотой сверху окалины. Эффект будет, просто после нужно тщательно все промываь водой.
Цитата:
А на нашем ветхом энергетическом оборудовании эксперименты с химией непредсказуемы.
Можно получить трудно прогнозируемую аварию. ( если работать не с отдельно взятой деталью).Такой опыт есть!


Поэтому лучше отдавать на ревизию энергетическую арматуру опытным ремонтникам. Выйдет по концу ремонта дешевле, надежнее и быстрее :) .

Автор:  Гость [ 22 июл 2009, 06:47 ]
Заголовок сообщения:  Re: Ремонт пароводяных задвижек

есть идея при ремонте задвижки закрепиться за шпильки, соединяющие бугель и корпус задвижки. :idea: И надовить домкратом на крышку. Но возникает проблема!!!! У задвижек одного типоразмера разное расположение этих шпилек. Подскажите, может есть справочник с присоеденительными размерами бугеля и корпуса????????? мы хотим придумать супер устройство, которое подходило бы к разным задвижкам Ду100-300 разных заводов изготовителей. Ремонт пароводяных задвижек / 124.jpg
38.59 КБ, Просмотров: 37622

Автор:  Гость [ 22 июл 2009, 08:23 ]
Заголовок сообщения:  Re: Ремонт пароводяных задвижек

Хабррр

Автор:  Mehanik [ 22 июл 2009, 08:32 ]
Заголовок сообщения:  Re: Ремонт пароводяных задвижек

Нужная информация возможно содержится в сопроводительных документах. Надо поднять паспорта
этих задвижек.

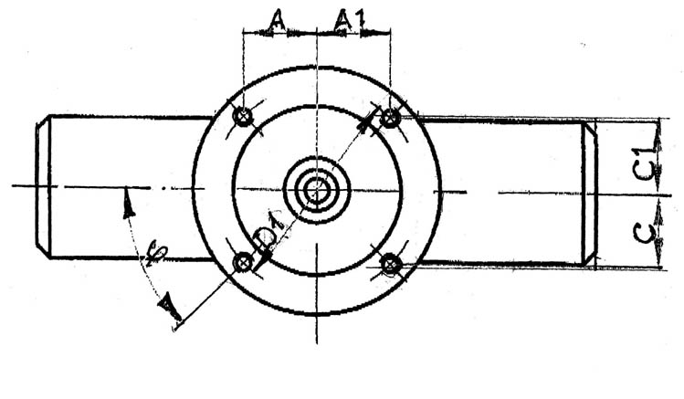
Автор:  Хабррр [ 22 июл 2009, 08:46 ]
Заголовок сообщения:  Re: Ремонт пароводяных задвижек

Если бы все было так просто. В паспортах имеются только габаритные и присоеденительные размеры (см. рисунок). И достать паспорт на каждую задвижку не так то просто. Заводы изготовители делиться информацией не хотят( особенно Чеховский!!!!!!! :twisted: ) ПРОБЛЕМА!!!гдеЕЕЕЕ взять размеры.

Вложения:
Ремонт пароводяных задвижек / из руководства.jpg
81.33 КБ, Просмотров: 37626

Автор:  Бывалый [ 22 июл 2009, 08:50 ]
Заголовок сообщения:  Re: Ремонт пароводяных задвижек

Я справочника таково не встречал, а под чеховскую арматуру видел приспособы но там суть была фиксации самой задвижки а не ее вскрытия. Хорошая у вас между прочим идея, а зажимы для шпилек можно сделать раздвижными с фиксацией в разных положениях, чтобы под разные шпильки подходила приспособа. По схеме работы нельзя позаиствовать пример с буржуйского штопорного ключа? Толкьо держаться за приваренные крепления на которые наворачиваться будет домкрат. Сравнить больше не с чем пока извиняйте :) в голову не лезет, а самому становится интересно какможно реализовать идею такого механизма.

Вложения:
Ремонт пароводяных задвижек / 1.jpg
21.17 КБ, Просмотров: 37623

Автор:  Бывалый [ 22 июл 2009, 08:52 ]
Заголовок сообщения:  Re: Ремонт пароводяных задвижек

А размеры деталей я не встречал чтобы указывались.... тут уже по месту мерить и делать выводы.

Автор:  Mehanik [ 22 июл 2009, 09:22 ]
Заголовок сообщения:  Re: Ремонт пароводяных задвижек

Аналогичная мысль приходила и мне: накапливать и систематизировать информацию на основании собственного опыта. Понятно, что это потребует время.
Еесть еще вариант - "Каталоги промышленной трубопроводной арматуры".
Они есть в электронном виде (на свою продукцию) на сайтах некоторых призводителей.
Или в техническую библиотеку и смотреть эти каталоги там.
Но сам я, на этот предмет, никогда техническую информацию не анализировал.

Автор:  Хабррр [ 23 июл 2009, 00:30 ]
Заголовок сообщения:  Re: Ремонт пароводяных задвижек

Так в этом вся и проблема, зажим с фиксацией в разных положениях получается очень грамозким, т.к. нагрузка при осадке крышки сосотавляет 65 тонн и выше :!: А размеры деталей мне не неужны, необходимы размеры расположения этих самых шпилек. Кстати,на счет использованиия "БУРЖУЙСКОГО КЛЮЧА" иде хорошая и была рассмотрена, но т.к. эти тяги будут расположены под углом прийдется устанавливать подвижный элемент, который ориентировался относительно оси шпилек, а это усложнение и увеличение массы, а также габаритов конструкции.

Автор:  Хабррр [ 23 июл 2009, 00:35 ]
Заголовок сообщения:  Re: Ремонт пароводяных задвижек

Каталоги были изучены, в них также нужной информации не найдено :cry:

Автор:  Литейщик [ 27 июл 2009, 16:46 ]
Заголовок сообщения:  Re: Ремонт пароводяных задвижек

Я делаю так. Домкрат ставим на крышку, сверху упираем в крестовину, которая установлена и держится от смещения вверх теми же самыми 4я шпильками. Включаем насос, крышка уходит вниз. Всё - можно работать дальше. Желательно залить между крышкой и корпусом жидкость WD40.

Автор:  Литейщик [ 27 июл 2009, 16:52 ]
Заголовок сообщения:  Re: Ремонт пароводяных задвижек

если надо, спускаем шток, подкладываем металлическую пластинку (кубик), толщиной 40-50 мм, всё заново.
На всё про всё, от момента получения задвижки и домкрата со склада, до момента сдачи домкрата назад - не более 30 минут.
Кстати, домкраты бывают разные по высоте и развиваемому усилию. Мы используем 140 тонный, но судя по показанию манометра даже 80 тонн не развивали усилие ни разу.

Вложения:
Ремонт пароводяных задвижек / imageFunctions.jpeg
4.22 КБ, Просмотров: 39269
Ремонт пароводяных задвижек / imageFunctionлs.jpeg
6.08 КБ, Просмотров: 39265

Автор:  Литейщик [ 27 июл 2009, 17:00 ]
Заголовок сообщения:  Re: Ремонт пароводяных задвижек

Вот схема.

Вложения:
Ремонт пароводяных задвижек / 898.jpg
65.29 КБ, Просмотров: 37619

Автор:  Хабррр [ 28 июл 2009, 03:45 ]
Заголовок сообщения:  Re: Ремонт пароводяных задвижек

Огромное спасибо за предоставленную схему. А марки каких задвижек приходилось разбирать и какой максимальный диаметр был?
80 тонн?????????? Из какого материала сделаны присоеденительные шпильки соединяющие корпус и бугель? По имеющейся информации по задвижке 1059-300-Э, шпильки (4шт.) с резьбой М36 выдерживают нагрузку 65 тонн.

Автор:  Литейщик [ 28 июл 2009, 05:22 ]
Заголовок сообщения:  Re: Ремонт пароводяных задвижек

Я указал вообще максимальное значение развиваемого усилия, не для этой задвижки. Это когда очень давно разбирали Ду400 на Ру160 - редчайший к слову экспонат производства ГДР, разбирали ради штока, сама задвига потом пошла на переплав, так вот в этой задвижке и было такое усилие.
К слову, вот эту оснастку - гидродомкрат, можно использовать для проведения испытания арматуры приварного исполнения.
По этому вопросу отпишусь позже.

Автор:  Бывалый [ 28 июл 2009, 06:51 ]
Заголовок сообщения:  Re: Ремонт пароводяных задвижек

Литейщик сразу видно дело свое знает. WD40 Отличная вещь, но не дороговато выйдет на задвижку? И все таки любопытно имеется у западных компаний предложения по ремонтному оборудованию такого плана, может есть даже чертежи для универсальной оснастки?

Автор:  Литейщик [ 28 июл 2009, 09:39 ]
Заголовок сообщения:  Re: Ремонт пароводяных задвижек

Бывалый

Ну насчёт ДОРОГО - на задвижку Ду 250-300 мм флакон стоимость не более 8 баксов.

Насчёт импортного оборудования.
Универсальная оснастка в операции разборки - это и есть гидродомкрат. Крестовину можно сделать не с отверстиями под шпильки а с пазами, в которых можно будет легко отцентровать клапан там или задвижку.

Компания EFCO. Это так к примеру. Но цены просто ПИПЕЦ. Сам интересовался по таким позициям как наклонные столы (столик 300мм х 300мм - 1000 УЕ.) и пресса для испытания (хотели давить приварную арматуру Ду до 50 мм - нам выставили от 25000 ЕВРО). В результате нашли наклонные столы БУ отечественные, а стенд соорудили сами, и настолько удачно, что теперь даже торгуем ими.

Автор:  Литейщик [ 28 июл 2009, 09:40 ]
Заголовок сообщения:  Re: Ремонт пароводяных задвижек

Литейщик писал(а):

Бывалый

Ну насчёт ДОРОГО - на задвижку Ду 250-300 мм флакон стоимость не более 8 баксов.

Насчёт импортного оборудования.
Универсальная оснастка в операции разборки - это и есть гидродомкрат. Крестовину можно сделать не с отверстиями под шпильки а с пазами, в которых можно будет легко отцентровать клапан там или задвижку.

Компания EFCO. Это так к примеру. Но цены просто ПИПЕЦ. Сам интересовался по таким позициям как наклонные столы (столик 300мм х 300мм - 1000 УЕ.) и пресса для испытания (хотели давить приварную арматуру Ду до 50 мм - нам выставили от 25000 ЕВРО). В результате нашли наклонные столы БУ отечественные, а стенд соорудили сами, и настолько удачно, что теперь даже торгуем ими.



Вот ссылка на русскоязычную страницу это компании - http://www.efco-dueren.com/front_conten ... angelang=6

Автор:  Бывалый [ 28 июл 2009, 10:09 ]
Заголовок сообщения:  Re: Ремонт пароводяных задвижек

Не так я просто понял, в моем понятии расходники типа WD40 не баллончик а литра 2-3 чтобы заливать по полной поверхность. Забыл что вд заливать не надо, там спреем все обрабатывается. А приспособы то у ЭФКО нереальные. Они из космического титана сделаны или чем тогда можно объяснить такую необоснованую космо цену? За 1000 евро можно не просто столик а мелкосрочный участок по обработке сделать с всеми проспособенями для притирки и обточки хотя бы в базоом варианте. Идея тут полезной будет одна - увидеть конструктивное исполнение и уже по нему делать для себя аналогичную конструкцию только так.

Автор:  Литейщик [ 28 июл 2009, 10:19 ]
Заголовок сообщения:  Re: Ремонт пароводяных задвижек

Бывалый
У них каталоги, те которые на бумаге, очень понятные. Берёте каталог, и по образу и подобию делаете себе что надо. Мы так поступили с многоблочными притирами. Упростили, сделали и пользуемся.

Автор:  Хабррр [ 29 июл 2009, 01:06 ]
Заголовок сообщения:  Re: Ремонт пароводяных задвижек

Литейщик
Гениальная идея, так их приблуды можно все переделать. :wink: Теперь я знаю чем будет занята следующая неделя :twisted: Скорее всего буржуи производят плановые ремонты и таких проблем с осаживанием крышки практически не возникает.

Автор:  лис [ 17 сен 2009, 11:03 ]
Заголовок сообщения:  Re: Ремонт пароводяных задвижек

А мы изготовили специальную приспособу(наподобие гайки с резьбами как на штоках,только разборную),одеваем поверх буксы и выдавливаем тарелку,вытаскиваем сухари и разбираем задвижку.

Автор:  Бывалый [ 18 сен 2009, 10:01 ]
Заголовок сообщения:  Re: Ремонт пароводяных задвижек

лис если есть возможность выложи чертеж приспособы

Автор:  Гость [ 06 авг 2010, 14:50 ]
Заголовок сообщения:  Re: Ремонт пароводяных задвижек

Парни подскажите как отличить визуально реставрированную задвижку.Есть подозрение что под видом лежака пытаются впарить восстановленные задвижки.!!!!!

Автор:  Гость [ 07 авг 2010, 04:07 ]
Заголовок сообщения:  Re: Ремонт пароводяных задвижек

Гость писал(а):

Парни подскажите как отличить визуально реставрированную задвижку.Есть подозрение что под видом лежака пытаются впарить восстановленные задвижки.!!!!!

При осмотре задвижки стоит обращать внимание на следующее:

1. Окраска, в большинстве случаях видно крашеную задвижку
2. Короед, смотри корпус задвижки на наличие "поеденностей"
3. Внутреннее состояние задвижки, сразу по нему видно была в работе задвижка или нет
4. Шток, часто он остается без изменений по нему часто можно сказать была ли в работе арматура
5. Самое очевидное уплотнительные поверхности. Если задвижка фланцевая то обратить внимание стоит на поверхность фланца. Есть те кто замазывает шпатлевкой короеды и пара царапин по фланцу может это вскрыть. Есть те кто протачивает фланцы тогда необходим замер межфланцевого расстояния для сверки со стандартной строительной длинной, указываемой в каталогах трубопроводной арматуры. Тот же промер необходимо сделать если задвижка под приварку

Если нет возможности посмотреть и пощупать, то тогда на расстоянии обычно шлют фото. Тут свои моменты есть. Если есть фото этой задвижки выкладывай здесь в студию

Страница 1 из 1 Часовой пояс: UTC + 3 часа [ Летнее время ]
Powered by phpBB® Forum Software © phpBB Group
https://www.phpbb.com/